政府办公楼群外观
政府办公楼改造案例

政府办公楼群

既有建筑的高品质节能改造
让老建筑焕发新生命
政府办公楼 节能改造 节能率28%+ 信创兼容

项目概述

Project Overview

本项目针对政府办公楼群开展智慧化与节能一体化改造,改造范围覆盖 20 个子系统,实现全面互联、空间矢量化、能耗精细化管理。

平台以"节能、信创、安全"三位一体为核心目标,通过统一数据底座与智能联动策略,让老楼宇实现"再成长"的可持续运营。

20个子系统全面互联
空间矢量化管理
能耗精细化管控
政府办公楼群改造前后对比

改造重点

从楼层管理到空间管理

过去的楼宇系统以"楼栋"和"楼层"为最小管理单元,难以实现精细化控制与个性化服务。

LBMS 通过 MirrorView 空间矢量组件与 FreeFlow 自动化引擎,让管理颗粒度下沉至每个房间、每个设备,实现真正的"空间即界面"。

管理维度的变革

从粗放到精细

管理颗粒度从楼层细化至房间与设备

从静态到动态

基于实时数据的动态调节与优化

从孤立到协同

打破系统壁垒,实现跨系统智能联动

重点改造系统

Key Renovated Systems

系统成效

节能、安全、信创三重价值

空间矢量化管理系统界面展示

空间矢量化管理

所有建筑、楼层、房间及设备在矢量地图中精准映射,管理者可通过地图直接查看设备状态、能耗趋势与报警信息,实现从"文字报表"到"空间即界面"的管理体验。

可视即可控,可控即可智。让管理真正回到空间本身。

管理颗粒度从楼层下沉至房间

组态化场景

关键系统(中央空调、配电房、会议室等)均以组态形式呈现,实时汇总温度、压力、电流、电压等核心运行参数,一图掌握系统结构、回路关系与设备运行状态。

组态视图打破传统监控界面壁垒,实现"多系统联动、全场景可视"。

组态化场景监控界面展示
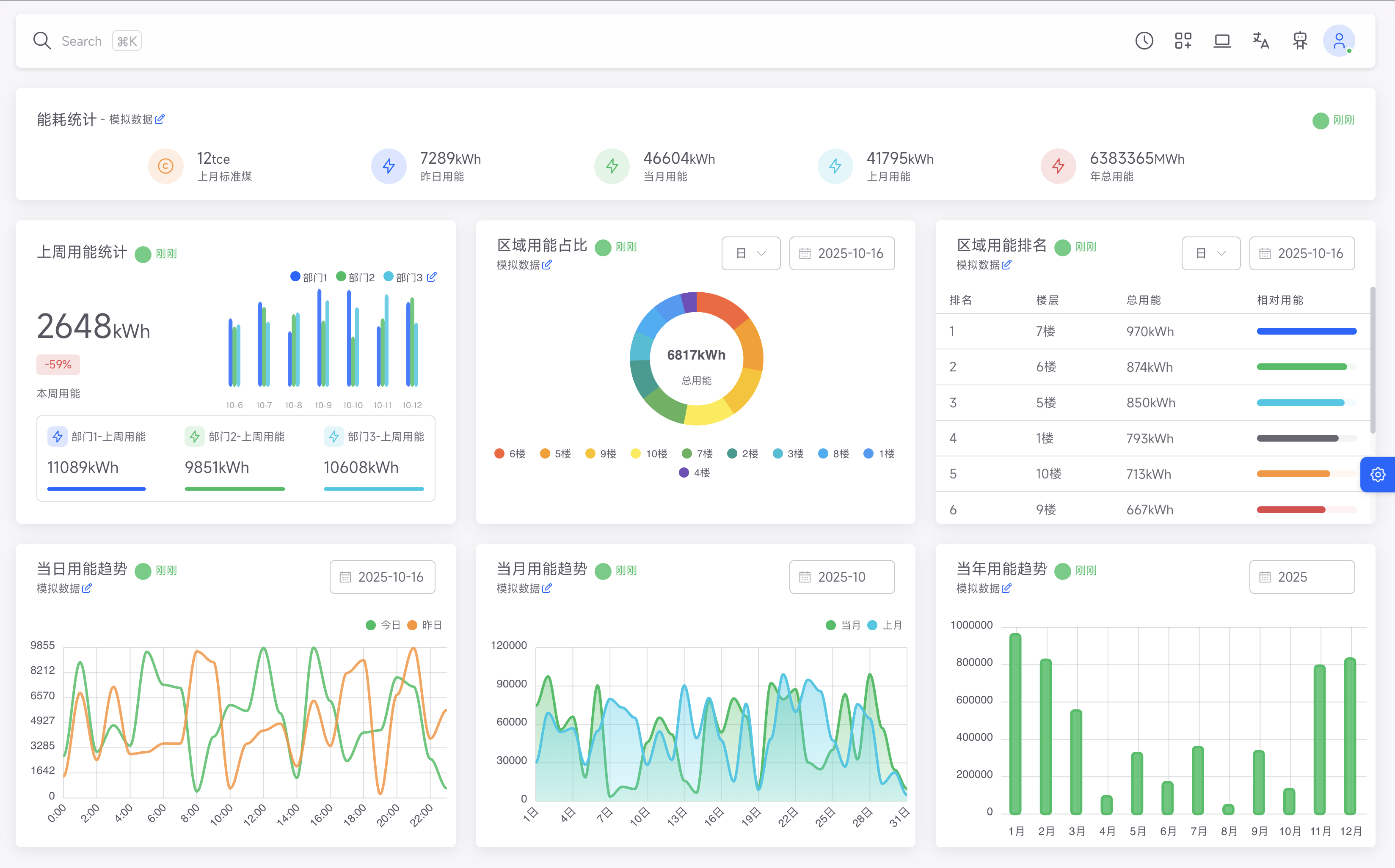
节能数据对比图表展示

节能率提升 28%+

通过五级计量体系与 AI 节能策略引擎,系统根据占用率、天气与时段动态调整运行参数,实现真正的"按需供能、智能节能"。

数据闭环 → 智能调度 → 节能落地,助力公共建筑能效提升。

28%
节能率提升

信创适配完成

平台已全面完成国产软硬件环境适配,通过信创数据库、操作系统与中间件兼容验证,确保在政务体系下的安全可控与长期可运维性。

满足"自主可控、安全合规"要求,为政府数字化提供可持续底座。

全栈国产化支持
国产化系统部署架构图
运营数据分析仪表盘

运营透明化

通过自动化告警、移动运维与组态监测,减少人工巡检次数,实现问题主动预警与快速定位,极大提升了日常运维效率与管理响应速度。

从"被动响应"到"主动智能",让楼宇运维更轻、更稳、更高效。

技术特征

从分散到统一的数字治理中枢

一体化接入

20 个子系统统一协议接入,跨品牌、跨网络互联,打破信息孤岛

空间智能化

MirrorView 实现空间-设备-能耗的三维映射,让管理更直观

AI 自适应策略

Insight AI 智能引擎根据占用率与环境动态调整能耗,实现无人值守优化

安全可追溯

所有操作具备日志审计与信创加密存储,满足政务安全要求

持续演进

平台可按楼层、房间、系统模块化扩展,实现长期可持续运维

移动化运维

支持移动端巡检与工单处理,提升运维效率与响应速度

"通过数字化改造,我们的办公楼群不仅实现了显著的节能效果,更重要的是提升了整体管理效率和办公舒适度,为政务服务提供了坚实的基础保障。"

—— 区机关事务管理局负责人

探索更多政府机构智慧化解决方案

让政务办公更高效、更节能、更安全