Boundless|IBMS
轻量化楼宇管控

融合无界,管理自由。

Boundless 是 NAYOTA 智慧楼宇的中枢。它打破系统之间的边界,让空调、照明、消防、安防、能源等设备在同一平台协同运行。

"Built for integration. Designed for evolution."

为集成而生,为演化而造。

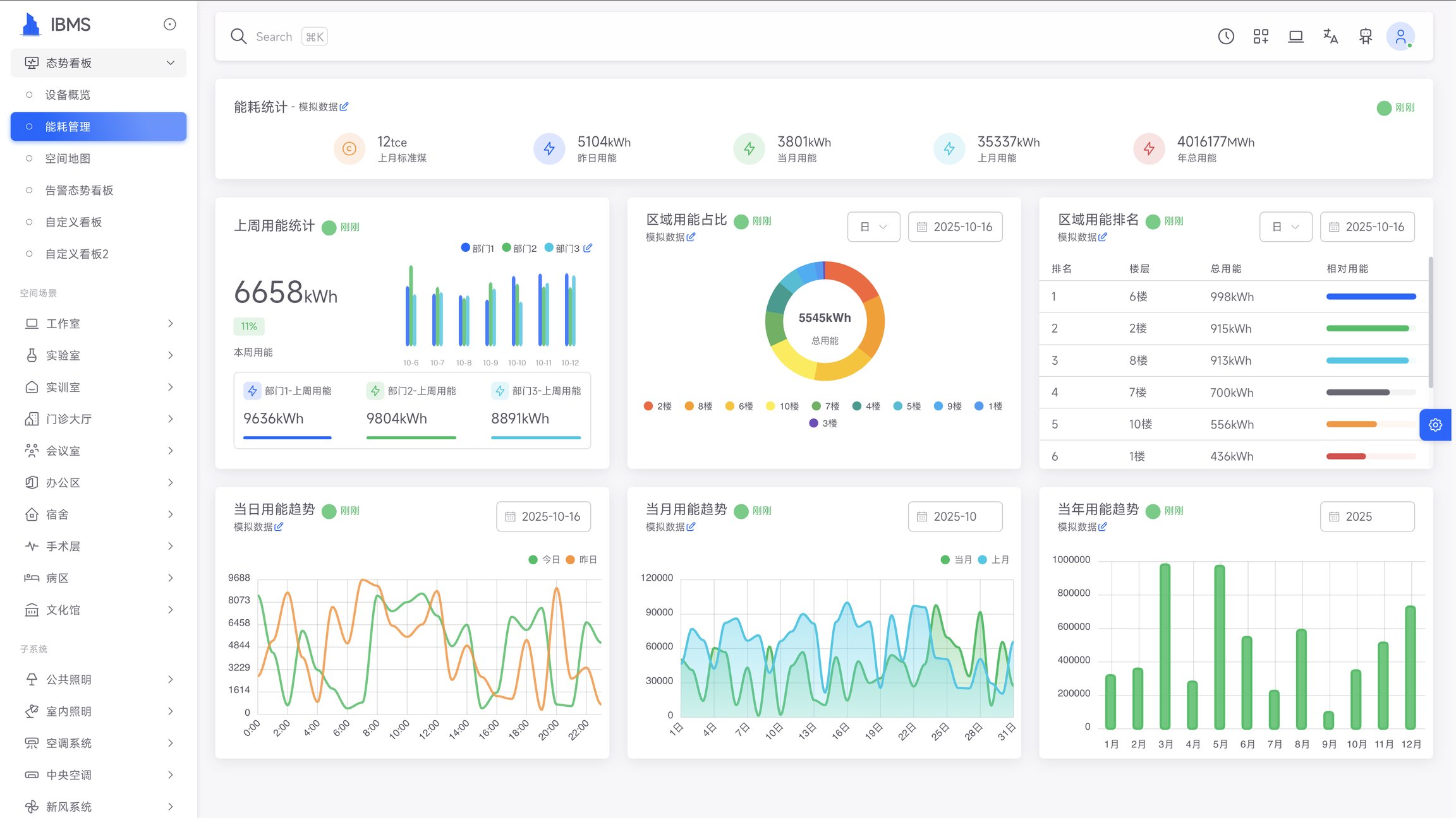
Boundless IBMS系统示意图

楼宇中枢,不止于整合

传统 IBMS 停留在"展示与监控",Boundless 重新定义了楼宇智能中枢的角色—— 它不仅整合数据,更驱动系统间的主动协作与策略执行。

系统集成

跨品牌 / 跨协议统一接入

支持 KNX、BACnet、Modbus、MQTT、LoRaWAN、S7 等主流协议

边缘计算

数据本地处理 / 快速响应

支持离线自治与云端协同双模式

信创适配

全国产化兼容

通过浙江省信创环境认证,支持国产芯片与操作系统

多维可视

空间化数据视图

与 MirrorView 无缝衔接,实现空间级状态总览

开放 API

二次开发 / 外部系统对接

提供标准北向接口,支持能管、消防、视频、安防等平台集成

智能分析

数据挖掘 / 趋势预测

基于历史数据自动生成优化建议,持续提升楼宇运行效率

融合、自治、协同、进化

Boundless 的核心价值在于让系统从「被动汇聚」转向「主动协同」。 它既是楼宇系统的"大脑",也是全局数据与策略的协调者。

系统融合

Integration

多系统统一接入、统一模型、统一管理。打破品牌壁垒,实现跨系统数据融合。

策略协同

Orchestration

基于 FreeFlow 自动化引擎,实现跨系统联动。构建场景化智能策略,提升管理效率。

空间映射

Spatial Intelligence

与 MirrorView 结合,实现空间级可视化与交互。让数据与物理空间精准对应。

AI 赋能

AI-Driven Control

与 Insight AI 联动,自动分析能耗、生成优化策略。持续学习,不断优化运行效率。

从建设到运维,IBMS 让智能成为刚需

Boundless 的每一次部署,都是一次体系化重构。 它让楼宇不只是能"被监控",而是能"自我运行"

大型写字楼/综合体

大型写字楼 / 综合体

典型痛点

多品牌设备、协议割裂

IBMS 的解决方式

统一数据底座,集中管控与能效分析

教育/医疗机构

教育 / 医疗机构

典型痛点

运维人手不足,策略复杂

IBMS 的解决方式

模板化策略联动 + 移动端实时响应

园区/工业厂区

园区 / 工业厂区

典型痛点

安防、能耗、消防系统割裂

IBMS 的解决方式

跨系统自动化与AI异常检测

政府办公/公共建筑

政府办公 / 公共建筑

典型痛点

信创与数据安全要求高

IBMS 的解决方式

自主可控架构 + 边缘自治能力

统一平台,分层协同

Boundless 的技术架构遵循"端–边–云"协同模型, 既保持系统灵活性,又确保长期运维与安全性。

架构优势

  • 松耦合设计,各层可独立升级,保护既有投资
  • 边缘计算确保低延迟与离线运行能力,保障系统可靠性
  • 开放API设计,支持第三方系统无缝集成
  • 分布式部署支持,满足大型复杂建筑群需求
  • 分层安全策略,保障数据传输与存储安全
架构优势图示

与七大模块共生,构建完整生态

Boundless 是八大产品矩阵的核心节点,与其他模块紧密协同。

CoreMind(全设备/系统接入)

协同逻辑:提供底层设备与数据接入

用户价值:无需改造旧系统,即可统一上云

CoreMind物联网底座

FreeFlow(自动化引擎)

协同逻辑:提供自动化与策略逻辑

用户价值:从人工操作到自动响应

FreeFlow自动化引擎

MirrorView(空间可视)

协同逻辑:提供空间化可视界面

用户价值:空间即界面,操作直觉化

MirrorView空间可视

Insight AI(智能引擎)

协同逻辑:提供智能化决策能力

用户价值:从数据到洞察,再到优化

Insight AI智能引擎

ClearSense(能源分析)

协同逻辑:提供能效监控与节能分析

用户价值:实时能耗追踪与优化报告

ClearSense能源分析

自主可控,安全可靠

  • 通过浙江省信创环境适配认证

    全面兼容国产软硬件生态,满足信创项目要求

  • 符合等保二级安全标准(支持三级扩展)

    全方位安全防护体系,保障系统与数据安全

  • 支持国密 SM2 / SM4 / SSL 全链路加密

    数据传输与存储全程加密,防止信息泄露

  • 模块化部署、离线自治,保障关键场景连续运行

    断网不停机,确保楼宇关键系统持续稳定运行

安全与合规保障图示

技术规格

分类 参数 说明
支持协议 KNX / BACnet / Modbus / MQTT / LoRaWAN / OPC UA / S7 等 全面兼容主流及国产协议
部署模式 边缘 / 云端 / 混合部署 支持分布式多节点同步
硬件平台 ARM / X86 可运行于 IBMS 一体机或独立服务器
系统接口 RESTful API / MQTT / OPC / WebSocket 支持北向与南向互联
信创支持 麒麟 / UOS / 龙芯 / 飞腾 / 海光 / 鸿蒙内核 满足国产化生态要求
设备接入能力 单节点支持10,000+设备 支持集群扩展,无上限
响应时间 ≤100ms 边缘节点本地响应
数据存储 本地 + 云端双备份 支持数据生命周期管理