NAYOTA校园全链能源管控平台

每一间教室,都有自己的“大脑”

从被动响应到主动感知,AI驱动的空间智能让校园管理更简单、更高效、更节能

NAYOTA为每间教室配备专属智能中枢,通过空间数字化与AI决策,实现照明、空调、安防等系统的自主协同,打造"感知-分析-决策-执行"的闭环管理。

从建筑一体化到校园全链能管

让数据离用户更近,让管理更简单。

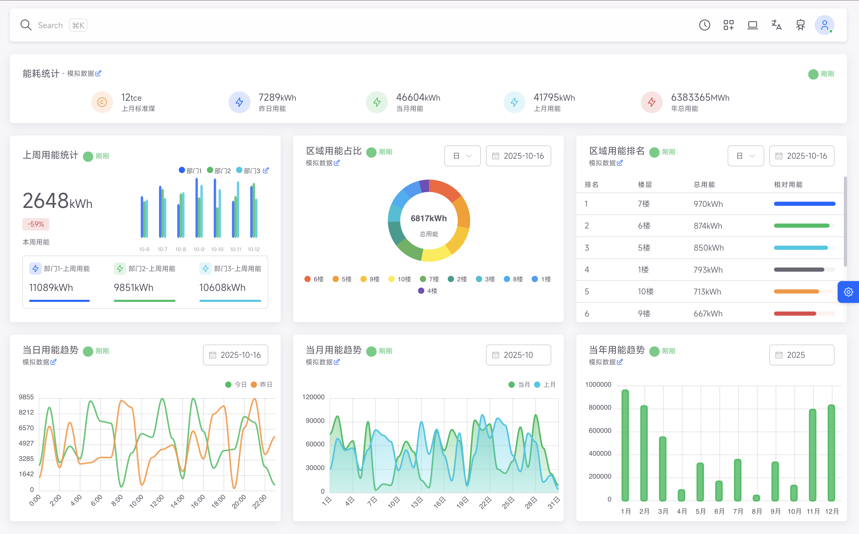
校园能源管理平台总览界面

平台统一接入校园内20+类设备、14大子系统,全面覆盖供配电、照明、空调、新风、给排水、安防、消防、门禁、车行、实验室设备等,实现跨品牌、跨协议的集中管控。

全域纳管

多系统融合,跨楼栋、跨园区统一管理

空间驱动

从房间到楼层、楼宇的多级索引管理

AI赋能

智能策略生成、异常检测与预测性维护

国产信创

支持本地化部署,满足教育行业安全要求

从“能耗可见”到“能效可优”

让每一度电、每一滴水,都有数据依据。

构建校园级“能耗态势中心”,实现“时间 + 空间 + 类型”三维度监测。

能耗态势图

多级计量体系,实时追踪能量流向

效能分析图

对比不同时间与策略的节能成效

异常检测

智能识别能耗异常、设备“僵尸运行”

策略优化

AI根据占用与环境动态调整空调与照明

实测节能效果显著

节能率可达30%以上,空调策略节能最高37.7%

校园能源监测与分析界面

让每一个房间都聪明起来

从点位控制到空间对象化管理。

平台通过矢量化空间管理实现“空间即数据”的理念,让管理者只需点开一间教室,就能看到照明、空调、人感、能耗等全量信息。

智慧教室场景

教室场景

课表驱动一键上课→灯光/空调/投影联动

智慧实验室场景

实验室场景

气体/温湿度告警联动风机与门禁

智慧宿舍场景

宿舍场景

AI监测违规用电、抽烟、跌倒事件

智慧会议室场景

会议室场景

自动预约、智能预冷、无人关闭设备

空间管理从“多系统切换”迈向“一键空间分析”,实现秒级响应。

AI与自动化:校园的智能中枢

AI让校园更懂节能、更懂管理。

校园AI能源管理系统

融合AI大语言模型与自动化流程工具,实现从策略生成到执行的全流程智能化:

AI智能体

为每个空间配置“能源优化师”“舒适管家”等角色,自动调控空调时长、照度与风量

AIGC对话控制

可用自然语言控制设备、查询能耗或生成策略

AI图像识别

基于摄像头识别人员活动、违规行为,动态调整照明

自动化流程工具

拖拽式逻辑编排,实现照明-安防-消防跨系统联动

例如:AI识别到教室无人后,自动关闭照明与空调;发现宿舍烟雾,则触发断电与报警。

打造未来校园运营新范式

从“集中控制”到“掌心运营”。

平台可部署于校内私有云与边缘节点,保障数据安全并支持移动端运维。

绿色低碳校园

光伏-储能-充电联动,供需平衡与削峰填谷

移动化管理

值班人员随时掌控设备运行状态

节能机制

AI预测需量与负荷,提前调节策略

绿色用水监测

漏水告警与阀控联动,减少30%水资源浪费

平台助力学校从“用能单位”转型为“能效样板校”,实现可量化、可追溯、可复用的节能成果。

绿色低碳校园能源管理
节能成效

某中学部署后,年均节约电费超28万元,减少碳排放约150吨

+

合作学校

%

平均节能率

+

覆盖子系统

+

接入设备类型

打造绿色智慧校园,从这里开始

填写需求表单,获取定制化校园能源解决方案与案例数据